發布時間:2022-07-14
空氣能工程熱泵機組設計與安裝設計前準備工作:
確定熱水使用場所類型,作為劃分熱水使用時間及最高日用水定額的依據。如賓館一般為全日制供水,使用時間為24h,最高日用水定額為一般為150L/標間。浴室一般為半日制供水,使用時間為12h,最高日用水定額為一般為100L/人。工廠宿舍根據實際情況,會有倒班或者全日制供水,使用時間為8~24h。最高日用水定額一般為50L/人。詳細劃分見4.3.2每日熱水用水量計算。
了解每日熱水用水量,作為系統設計依據。向經銷商或甲方確認每日熱水用水量或弄清日最高熱水使用人數,使用房間數或用水點數量等。如賓館房間個數、入住率,浴室每日高峰人數、用水點個數(如噴頭,花灑個數),工廠或學校宿舍入住人數。并根據使用場所類型計算每日熱水用水量。
確認工程所在地區:并根據氣象參數表,冷水計算溫度表(P21)了解當地氣象參數,特別是最低水溫、年平均水溫及冬季平均氣溫,作為選擇設備型號、數量及校核設備運行可靠性的依據。
明確建筑概況:建筑高度,機組、水箱的擺放位置,是否采用回水。作為水泵選型計算依據。
了解水電情況:預留水管口徑,配電容量大小。若此點了解不到,需在設計資料中表明,水管預留口徑,配電量大小。

了解甲方的具體要求,考慮其合理性。
每日熱水用水量計算
Q容量= Q×N
式中:Q容量—水箱的容量
Q—最高日用水定額(L)
N—日最高熱水使用數量,單位根據場所確定
根據上式計算每日熱水用用水量和選擇水箱大小。上式中N需向經銷商或甲方確認,Q根據使用場所確定,常用場所數值如下表:
使用場所單位最高日用水定額(L)使用時間(h)一般賓館招待所每標間每日15024 (全日制供水)3星賓館每床每日100——15024全日制供水)4星賓館每床每日160——18024(全日制供水)5星賓館每床每日30024(全日制供水)浴室每人每日10012(半日制供水)工程宿舍或學校宿舍每人每日508(工廠三班倒)
12(工廠兩班到)
24(全日制供水)上表中歸類了一些常見場所最高日用水定額和使用時間,未歸類上表中的場所見:熱水定額表《建筑給水排水設計規范 GB50015-2003》。
一、計算系統所需熱量:
Q=CM△T
式中:Q —系統總制熱能力,單位Kcal
C—水的比熱容,為1Kcal/kg.℃
M-水箱中水的質量,單位kg
△T—溫差,即制熱所需水溫-年平均水溫/年最低水溫,單位℃
年平均水溫/年最低水溫見下表(冷水計算溫度表)
二、計算系統所需功率:
式中:Q —系統總制熱能力,單位Kcal
W—系統總制熱功率,單位Kw
860-電的熱值,單位Kcal/Kw
h—運行時間,單位 小時
運行時間的考慮:
運行時間,與用水量的是影響機組選型計算中兩個最主要的因素,用水量一般不變,所以根據工程情況的不同,運行時間在設計中的波動是比較大的。運行時間主要考慮以下幾個方面:
節能性與經濟性:在一定范圍內。運行時間設計越少,那么說明系統配置的制熱能力越大,即使冬季不需其他輔助加熱,依靠空氣源熱泵就能滿足熱水需求,故運行成本相對較低,節能性增加,但初投入也增大,經濟性下降;運行時間設計越多,那么說明系統配置的制熱能力越小,冬季需用電輔加熱,故運行成本相對較高,節能性減少,但初投入也減少,經濟性增加。經濟性與節能性是一個工程是否優質的重要指標,但這兩者處于一對矛盾關系,所以只能在中間尋找一個最佳平衡點。
冬季的環境因素:空氣源熱泵的熱源是空氣,其性能受環境影響較大,所以根據冬季的環境因素的不同,運行時間要做相應的調整,對于冬季較寒冷的地區,運行時間需設計要短,對冬季溫暖地區,運行時間可以設計長一些。
工程性質:這一點主要的考慮就是工廠宿舍的倒班情況,如三班倒,即24小時內輪流三班,故我們設計運行時間時得考慮冬季最冷月的運行時間要小于8小時。
經上述分析,根據經驗。運行時間在江浙滬(不包括蘇北)一帶一般設計10小時左右,冬季較寒冷地區一般設計8小時左右,冬季溫暖地區設計12小時,三班倒情況一般設計5小時左右。
三、最冷月校核計算
空氣源熱水機組熱源是空氣,其性能受環境影響較大,根據現有資料:環境溫度低于-10℃,大部分熱水機組不能正常工作。這就要求熱水機組一般使用區域冬季環境溫度高于-10℃。由此可知空氣源熱泵熱水機組適用于夏熱冬暖地區,根據我國氣候條件,推薦長江以南區選用空氣源熱泵機組。
故機組選型時,需考慮工程所在地的冬季平均溫度,根據冬季平均溫度來考慮機組在冬季的衰減。冬季平均溫度與機組冬季衰減關系見能效比曲線表。
該表橫軸為環境溫度,縱軸為能效比,反映了環境溫度與空氣源熱泵機組能效比的曲線關系,用于計算最冷月機組產水量的衰減率以及最冷月機組產水量。計算公式如下:
上式中冬季能效比根據工程地點的冬季平均溫度來查能效比曲線表,常規空氣源熱泵熱水機組為4.0,其余機型及額定產水量詳見創能機型譜。而最冷月運行時間我們規定必須小于15小時。
例:某工程每日熱水需求量為3噸,配置一臺5P熱泵機組,已知當地冬季平均氣溫4.2℃。計算機組冬季制熱能力衰減率,機組最冷月產水量及最冷月運行時間。
已知冬季氣溫4.2℃,查表得冬季能效比約為2.8,5P循環機的額定能效比為4.0,額定產水量為410L/h
根據公式(一),計算得機組冬季產水量衰減率=2.8/4.0=0.7
根據公式(二),計算得機組最冷月產水量=410×0.7=294L/h=0.294m3/h
最冷月運行時間=每天最大用水量÷(最冷月產水量×機組數量)=3m3÷(0.294m3/h×1)=10.2h
最冷月校核計算即校核最冷月運行時間是否小于規定的15小時,但實際設計中,往往處于經濟性的因素,機組不得不配小,此時最冷月運行時間必然大于15小時。當遇到這種情況時,修改機組冬季產水量衰減率,將最冷月運行時間調至15小時以下,并與客戶說明,機組的配置偏小,冬季運行費用比較大。
四、空氣能機組選型說明
定機組遵循以下原則:
選大不選小,即選定主機能力(KW)≥系統總能力(KW)
最冷月運行時間盡可能小于15小時
能選用兩臺小的不選一臺大的
一般情況下機組不混搭(即一個10噸工程不采用一臺10P與一臺5P)
根據經驗機組的選型與水箱噸位大小有一定比例關系,即1噸水:幾P機組。在設計中可以根據這個經驗值來進行預估,提高效率。江浙滬(不包括蘇北)一帶一般為1:1.5,冬季較寒冷地區一般為1:2,冬季溫暖地區一般為1:1,三班倒情況一般為1:3,北方地區一般配比為1:2。空氣能機組選空氣能十大名牌,聚陽空氣能專注空氣能熱泵20年。
水泵選型計算
水泵的選型主要考慮兩方面,流量與揚程。在熱水系統中水泵可分為以下三類,機組循環泵,熱水增壓泵,水箱連通泵。
一、機組循環泵的選型:
機組循環泵流量的計算:機組循環流量是由技術部門在研發機組時設計好的,在工程計算略微有所不同,下面結合工程設計來對本部分內容作介紹。在工程設計中需要給循環機組配置水泵(即循環泵)來對水箱中的水進行循環加熱,其中主要有兩種工程形式:
(1)一臺循環機組配置一臺水泵,即一機一泵。對這種情況機組循環流量與循環管徑即為樣本中所標明的循環流量和接管管徑。
在實際設計中,往往會碰到這種情況:某新機型樣本中尚未標明,無法從產品樣本中得知循環流量與接管管徑。當碰到這種情況時,流量按下公式來估算:
Q=Q制熱÷5×0.86×1.2
式中:Q——流量,單位:m3/h
Q制熱——機組制熱量,單位:KW
1.2——安全系數
5——制熱量轉換流量轉換系數
0.86——制熱量轉換流量轉換系數
(2)多臺循環機組共用一臺水泵,即多機一泵。對這種情況機組循環流量按下公式計算:
Q’=Q×N
式中:Q’——循環總流量,單位:m3/h
Q——機組循環流量,單位: m3/h
N——機組數量
同樣若遇到新機型無法從樣本上取得循環流量,按上頁公式計算取值。
2.機組循環泵揚程的計算:
H=Z+P+0.1L
式中:H——水泵所需揚程
Z——機組底部與水箱底部的高度差
P——機組換熱器的水壓降,咨詢廠商,單位 Kpa(1Kpa=0.1m)
L——循環管路的長度
根據經驗,機組循環泵揚程一般選10M左右。
二、熱水增壓泵的選型:
1.熱水增壓泵流量的計算:
結合以往設計經驗及一些資料文獻,歸類以下三種方法來確定:
(1) 根據使用場所的使用時間來計算,公式如下:
式中:Q——熱水出水流量,單位:m3/h
M——水箱噸位,單位: m3
T——使用場所的使用時間,單位h(在熱水定額表中可查)
T’——每日高峰用水量計算時間,單位h 一般取4h
1.3——小時變化系數
(2)根據使用場所的用水點數量來計算,公式如下:
式中:Q——熱水出水流量,單位:m3/h
Q’’——單用水點用水量,單位:L/min 一般為5L/min
N——用水點數量
K——同時使用率,一般取30%-40%,學校等集中供水取70%
60,1000——流量單位轉化系數
(3)根據使用場所預留的冷熱水管管徑來計算,即已知冷熱水管徑,用管徑大小來推算流量,公式如下:
式中:Q——熱水出水流量,單位:m3/h
D——管道內徑,單位:mm
1000——mm轉換m 單位轉換系數
5652——轉換系數
2.熱水增壓泵揚程的計算:
根據經驗,不含回水系統的熱水管路,無論層高多少,揚程取10M左右。
含回水系統的熱水管路,揚程根據樓層來確定,詳見下表
樓層揚程1~3層15~20M3~6層20~25M若高于6層,根據實際情況決定。
水箱連通泵選型
1.水箱連通泵流量的計算:
式中:Q——流量,單位:m3/h
Q加熱水箱——加熱水箱容量,單位:m3
h——時間,單位:小時,一般取1
2.水箱連通泵揚程的計算:參照機組循環泵揚程選取。
水箱連通泵選型
商用熱泵機組配置的水箱為不銹鋼材質的敞開式保溫水箱,因水箱是敞開式,故水箱內的壓力不足以供水,或者和主機循環,要通過水泵來實現。常用的規格有立式和組合式。
立式保溫水箱規格:
外膽:不銹鋼201,厚度:0.6mm
內膽:不銹鋼304,厚度:0.8mm
保溫層:聚氨酯,厚度:50mm
保溫層發泡密度:40Kg/m3
工程水箱
組合式保溫水箱規格:
外膽:不銹鋼201,厚度:0.6mm
內膽:根據水箱的高度而不同
保溫層:聚氨酯,厚度:50mm
保溫層發泡密度:40Kg/m3
設計中,由于組合式水箱造價高,盡量選用多個小立式保溫水箱連通,而不選用一個大的組合水箱。
水泵
水泵的定義是利用動力機的機械能,傳給并排除水體的機械。簡單的說就是傳輸液體或者是給液體增壓的裝置。而水泵在熱水工程中主要起以下兩種作用:
(1)實現水箱和機組之間的水路循環。習慣上稱為循環泵。
(2)給熱水供水提供壓力。習慣上稱為增壓泵。
增壓泵的控制方式
增壓泵主要由以下幾種形式來實現自動供水:
(1)通過流量開關來控制
通過流量開關檢測管路流量,當流量小于設定值時,給水泵開啟信號,開啟水泵,當流量高于設定值是關閉水泵。
(2)通過自動增壓裝置來控制
通過自動增壓裝置檢測管路水壓,當水壓小于設定值時,給水泵開啟信號,開啟水泵,當水壓高于設定值是關閉水泵。
(3)通過變頻恒壓系統來控制
變頻恒壓系統的水泵電機以軟啟動方式啟動后開始運轉,由遠傳壓力表檢測供水管網實際壓力,管網實際壓力與設定壓力經過比較后輸出偏差信號,由偏差信號控制調整變頻器輸出的電源頻率,改變水泵轉速,使管網壓力不斷向設定壓力趨近.這個閉環控制系統通過不斷檢測、不斷調整的反復過程實現管網壓力恒定,從而使水泵根據需水量自動調節供水量,達到節能節水的目的。
水路中的管材
在商用循環熱泵機組的水路系統中,一般管材為:PPR熱水管或鍍鋅鋼管。一般而言,在管徑小于DN50的水路系統中使用PPR熱水管,大于DN50的水路系統中使用鍍鋅鋼管。或按客戶需求。
管徑計算
式中:π——圓周率
D——管道內徑,單位:m
4——圓面積計算中,半徑與直徑的轉換系數
Q——流量,單位:m3/h(參照水泵流量計算)
v——流速,單位:m/s 一般取經濟流速:2m/s
閥門
主要在水路系統中起到開關的作用。
常用的閥門有:用閥門材質有PPR(即塑料)、全銅、鑄鐵。
尺寸規格同水管尺寸規格表
一般而言大于DN50(不含DN50)的管道系統優先采用鑄鐵閥門,小于DN50的管道系統采用優先采用全銅。
安裝施工要點:
1.安裝位置,高度,進出口方向必須符合設計要求。
2.安裝在保溫管道上的各類手動閥門,手柄均不能朝下。
電磁閥
用電磁操作閥芯移動的閥。因為電磁閥是由電磁效應來控制,所以可以通過控制面板電磁閥的閥芯移動來實現自動開關或者調節流量。
安裝施工要點:
1、安裝時應注意閥體上箭頭應與介質流向一致。不可裝在有直接滴水或濺水的地方。電磁閥應垂直向上安裝。
2、電磁閥應保證在電源電壓為額定電壓的15%-10%波動范圍內正常工作。
3、電磁閥安裝后,管道中不得有反向壓差。并需通電數次,使之適溫后方可正式投入使用。
4、電磁閥安裝前應徹底清洗管道。通入的介質應無雜質。閥前裝過濾器。
5、當電磁閥發生故障或清洗時,為保證系統繼續運行,應安裝旁路裝置。
過濾器
過濾水路系統中的雜質。減少水路系統一些裝置(如水泵,電磁閥)的損壞或失靈。
安裝施工要點:
1、安裝在管路中要與管道水平。
2、安裝時注意介質流動的方向應與閥體所標箭頭方向一致。
止回閥
靠水流流動的力量自行開啟或關閉,即只有管路里的水流動時,止回閥開啟。用于防止水流倒流。止回閥屬于自動閥類,主要用于水流單向流動的管道上,只允許水流向一個方向流動,以防止發生事故。
安裝施工要點:
1、在管線中不要使止回閥承受重量,大型的止回閥應獨立支撐,使之不受管系產生的壓力的影響。
2、安裝時注意介質流動的方向應與閥體所標箭頭方向一致。
軟接
主要用來減少水路系統中由機組或是水泵引起的震動。使整個系統運行更加穩定,延長壽命。根據機組和水泵接口的不同分為:法蘭軟接和絲口軟接。
說明:法蘭接口使用法蘭片連接。其實許多閥件也有法蘭接口和絲口,如過濾器,止回閥。一般而言口徑大于DN50以上才會使用法蘭接口。
控制柜型號說明
控制柜型號命名規則
GC+D+Z+X-機組匹數-機組數量-系統總功率
GC表示工程意思
D表示電加熱,若無則不填
Z表示增壓泵,若無則不填
X表示循環泵,若循環泵為單相電,可由機組控制,則不填
機組匹數填寫格式為:1P,2P,3P………
機組數量填寫格式為:1II,2II,3II………
系統總功率填寫格式為:1KW,2KW,3KW………
注意:對于水泵的一用一備,不要將備用水泵的功率也累加到系統總功率中。
電線路線徑計算(估算)
根據設備或系統的功率,結合以下原則計算:
若為單相系統:
若為三相系統,分以下兩種情況:
功率小于50Kw:
功率大于50Kw:
將上述計算所得的線徑參照電線規格表,以選大不選小的原則選型。
常用電線型號為BVR。
常用設備電源芯數
電氣設備機組水泵電磁閥電源規格3~380V1~220V3~380V1~220V1~220V電源芯數5(3火1零1地)3(1火1零1地)3(火)2(1火1零)2(1火1零)電纜的選型
根據線徑選型,計算出火線線徑,然后根據設備電源芯數來選擇電纜規格。單相電源的零火線一般為同一規格,三相電源的零線比火線小1-2個規格。詳見電線電纜規格表。
電纜的規格填寫:火線芯數×火線電線規格+(零線芯數+地線芯數)×零線電線規格。
如10P空氣熱泵機組的電纜規格如下:3×4mm2+2×2.5mm2
電加熱選型
電加熱數量確定
根據常規經驗值直接選擇電輔熱容量:華南地區電輔熱可選擇主機制熱量的30%左右(主機選擇有余量的情況可不配電輔熱),華東、中西南地區電輔熱可選擇主機制熱量的(50 ~ 70)%左右,東西、北華北地區電輔熱基本要選擇主機制熱量的100%左右。
保溫材料選型
輔材選用說明
密封材料:絲口連接處用生料帶或麻絲膠水(大于DN50(不含DN50)的管道系統優先采用麻絲膠水,小于DN50的管道系統采用優先采用生料帶)。法蘭連接處用法蘭橡膠墊片。
保溫材料:一般使用保溫管與保溫棉兩種形式(大于DN50(不含DN50)的管道系統優先采用保溫棉,小于DN50的管道系統采用優先采用保溫管)。
保溫管以m為計量單位,保溫棉以m3為計量單位
保溫輔助材料:一般采用鋁皮和鋁箔扎帶或電工阻燃膠帶。一般而言,若保溫材料選用保溫棉,則保溫輔助材料選用鋁皮。若保溫材料選用保溫管,則保溫富足材料選用鋁箔扎帶或電工阻燃膠帶。
熱水管道保溫處理:
(1) 絕熱層;(2)防水防潮層;(3)外保護層(也可以兼作防水防潮層)。
絕熱層:橡塑棉、聚胺脂發泡等,厚度≥30mm;
外保護層:室外,+0.3mm厚鍍鋅板;室內,鋁鉑紙;
外保護層是最容易被忽略的。室外沒有外保護層,風吹日曬雨淋時間久后,保溫材料老化脫落,保溫效果差,外觀很丑,低檔。
回水系統
當用戶長時間不用時,水管中的水溫降低,為了節約用水,水管中的水自動回到水箱中。回水管路安裝電磁閥,當會管道水溫小于設定的回水溫度且低于水箱溫度5度時,電磁閥開啟,增壓水泵開啟,將水管中的冷水排放到水箱中。當管道溫度高于設定溫度,電磁閥與水泵停止工作,保證用戶一開龍頭就有熱水出水。
補水系統
加熱水箱加水采用水位補水,在水箱內設置高,中,低三個水位,當低于中水位時主機給電磁閥信號,電磁閥開啟補水,當高于中水位時,主機給電磁閥信號,電磁閥關閉補水結束。
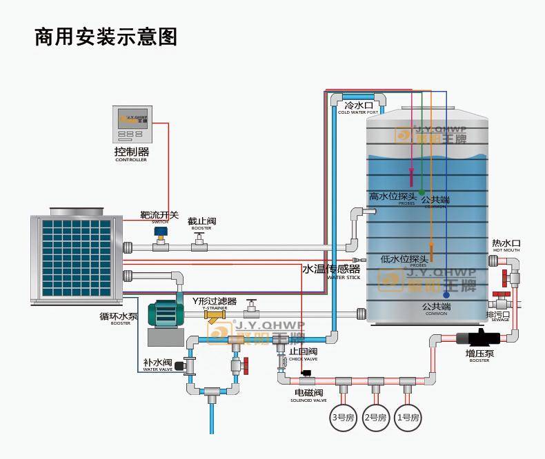
工程系統圖
在標況下系統設計為自來水流經機組一次升溫5℃。將保溫水箱中的水循環加熱至設定溫度。系統設計簡單,在天氣比較寒冷區域,機組能穩定運行。
循環大小水箱工程系統圖循環機組使用加熱水箱和儲熱水箱分離設計,機組集中熱量加熱小水箱(加熱水箱),時期溫度到達設定溫度后將熱水放至大水箱(儲熱水箱),如此循環動作。
此系統適用于連續性供水且熱水需求量較大的酒店、賓館、工廠、醫院等場所,水溫波動小。空氣能機組選空氣能十大名牌,聚陽空氣能專注空氣能熱泵20年。

安裝注意事項
設備基礎的制作
混凝土基礎,此基礎用混凝土澆制,具有較佳的防震效果。
具體要求為:a.混凝土基礎表面應堅實、牢固且平整,支撐面的承重應為機組運行重量的2倍。b.在做水泥基礎臺時,建議作如下處理:置于直徑9.5mm以上之螺紋鋼筋,間距10公分捆扎排放上下兩層。c.在混凝土樓板上作水泥基座時,在施工前須保持表面粗糙,待清掃干凈后,給予充分水份后再施工。d.水泥基礎臺按1:2:4比例充分混合,力求堅固,并依需要埋入規定大小數量的基礎螺栓。完工后的基礎臺表面應保證平整。e.混凝土基礎臺表面需進行防水處理,基礎臺四周應設置排水溝槽,排水溝坡度應大于0.5°且坡向排水口。f.基礎臺之混凝土,須待完全干涸后才能安裝機器。g.為使設備能寧靜運轉,避免因振動和噪音的傳遞而影響機組所處的樓層,機組底座與基礎應以防震墊隔離,且機組安裝時需注意保持水平。h.為避免設備長期運行產生的可能位移使機組產生扭曲甚至于斷裂,機組應采取妥善的限位固定措施。具體見下圖:(單位:mm)
一、注意
1、混凝土基礎離地面的高度應≥200mm。
2、混凝土基礎必須找平,水平度≤0.1%。用槽鋼、工字鋼、角鐵焊成支撐架,支撐架與地面用拉爆螺絲固定。注意:荷載支撐面必須堅固,足以承受機組動靜荷載,且不致額外增大振動和噪音,以避免影響周圍環境。
3、安裝注意機組的安裝位置比較靈活,可裝在陽臺、樓面、地下室等。為了使機組能可靠的運行。
二、必須注意以下幾點:
1、機組需由專業人員安裝,安裝時須遵守當地政府和相關部門的相應規定。
2、應考慮留出足夠的空間,以連接水管和電線,同時考慮維修需要的空間(不能小于如下圖所標的間隙)。
3、機組安裝完畢后,要檢查機組是否已良好固定,底腳是否安裝防震膠墊。
4、機組應安裝在室外通風的地方,同時也便于檢修,機組出風口方向的遮擋物與機組的距離不得小于1.8米。如下圖所示:
水泵,防雨
水箱溫度傳感器安裝
要做盲管,傳感器不能直接泡在水里。
強弱電分開走線
控制柜防水,接線規范
機組調試
安裝完畢后,應該對以下幾點進行檢查:先總體檢查下整個工的水系統和電控系統是否安裝好,接線是否牢固,該開的閥門是否打開,該關的是否關閉。然后再送電,用萬用表檢查電源是否正常,再開機。
開機后需要檢查的幾個要點:
1.機組的補水系統是否正常補水,補到高水位后,電磁閥是否關閉,低于高水位后電磁閥是否再次通電補水。
2.機組的循環水泵是否能把水抽進主機,如果水泵啟動了,但是水不循環,就要對水泵進行排空,直到水能正常的循環起來。
3.機組運行時的高壓壓力和低壓壓力是否正常,風機吹出的風是否感覺到涼爽,用鉗形表檢測機組運行電流,觀察是否正常,機組無異常噪音。
4.檢查工程的供水系統能否提供足夠的壓力給用戶,是否受控制。
5.正常運行一段時間后,水溫能夠加熱到設定溫度停機,且水溫低于設定溫度5度后能夠正常啟動。
以上幾點如果都正常,反復運行24小時后,則該工程可以交付給客戶使用。
聚陽王牌空氣能始于2003年,專注空氣能研發,生產,制造,銷售,服務一體的現代化工廠,目前產品種類分為家用空氣能熱水器,商用空氣能熱水機組,超低溫空氣能熱水機組,空氣能采暖煤改電機組,光伏熱泵采暖機組,空氣能烘干機組,電梯空調,大型工業廠房降溫水空調等熱泵產品。
產品應用廣泛,適用于學校,酒店,賓館,醫院,工廠宿舍,工地,小區集中供暖,單位采暖,農副產品烘干,北方冬季家庭采暖等,聚陽新能源從2017至今,連續中標北方地區采暖煤改電項目,在空氣能采暖行業中,聚陽王牌獲得北方老百姓的認可,成為了空氣能采暖行業的知名品牌。
同時聚陽新能源誠邀全國有志于加盟空氣能新能源行業的實力商家加盟聚陽王牌空氣能,分享空氣能新能源行業的千億商機,為碳中和節能減排做貢獻。
